CDPデータ統合パッケージ

CRM・POSデータをTableauに統合し、顧客・売上指標をリアルタイムで可視化

CRMとPOSシステムをそれぞれ導入したけれどもデータ分析までは当初考えていなかったと、CRMの会員データとPOSの購買データは分断されがちな傾向があります。本パッケージでは、Passworkを活用してCRM・POSのデータをTableauに自動連携。売上推移・会員数・購買単価などの経営指標と、RFM分析による顧客セグメンテーションを一元的に可視化できます。パッケージ型のため、最短1ヶ月で導入可能です。

CRM×POSのデータ活用に、こんなお悩みありませんか?

CRMとPOSシステムをそれぞれ導入したけれどもデータ分析までは当初考えていなかったと、CRMの会員データとPOSの購買データは分断されがちな傾向があります。 この導入パッケージでは、Passworkを活用してCRM・POSのデータをTableauに統合。会員の購買傾向から経営判断に必要なKPIまでを一元的に可視化します。

導入パッケージのPOINT

POINT01

ノーコードでCRM・POSとシームレスに連携

PassworkがCRMとPOSのデータ連携を担い、API連携やCSV出力の設定は不要。お使いのシステムを選ぶだけで、データ統合の仕組みが整います。手作業でのデータ加工から解放され、常に最新のデータをTableauで分析できる環境を実現します。

POINT02

顧客・売上指標を一目で把握できるダッシュボード

売上金額推移、会員数推移、新規会員推移、平均購買単価推移など、店舗運営と経営判断に必要な指標を標準装備。さらにRFM分析による顧客セグメンテーションにも対応し、導入後すぐに活用を開始できます。

POINT03

パッケージ型で短期間・低コスト導入

必要な設定とダッシュボードがセットになったパッケージのため、ゼロから構築するより大幅に工数とコストを削減。標準導入なら1ヶ月で運用開始が可能です。

対象システム

導入費用

  • 初期導入費用

    弊社のコンサルタントによる初期設定のご費用になります

    • カスタマイズ無しのパッケージ導入
    • キックオフ〜弊社によるインストール〜操作マニュアルの説明を致します
    • 約30時間のご支援を想定しております

    30万円(税抜)

  • 月額ライセンス料金

    Any2Tab(Passwork Tableau出力専用Edition)の月額ライセンス料金になります

    • 出力先をTableauに限定したPlan
    • 入力元のコネクタはすべて利用可能

    3万円/月(税抜)

構築ダッシュボード

詳しく見る

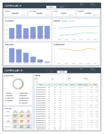
CDPダッシュボード(サマリー)

大きな画像で表示

CDPダッシュボード(サマリー)

顧客データが複数のシステムに散在しており、会員全体の動向や購買傾向をリアルタイムに把握できない。新規獲得・既存維持・単価向上のどこに課題があるのか、データに基づいた判断が難しい、といった課題を抱えていました。

可視化項目

【主要KPI】

  • 総会員数・アクティブ会員数・今月新規・平均購買単価
  • 各指標の前月比増減率の表示

【トレンド分析】

  • 売上金額の月次推移
  • 総会員数・アクティブ会員数の推移比較
  • 新規会員数の月次推移
  • 平均購買単価の推移

CDPに蓄積された顧客データを統合・可視化し、会員の獲得状況やアクティブ率、購買単価の変動を一画面で把握。データドリブンなCRM施策の立案と、LTV最大化に向けた迅速な意思決定を実現しました。

詳しく見る

CDPダッシュボード(RFM分析)

大きな画像で表示

CDPダッシュボード(RFM分析)

顧客ごとの購買行動の違いが可視化されておらず、優良顧客の維持や離脱リスクの高い顧客への早期対応ができない。セグメントに応じた最適なアプローチの判断が属人的になっている、といった課題を抱えていました。

可視化項目

RFMセグメント分布】

  • Recency・Frequency・Monetaryに基づく顧客セグメントの構成比(ドーナツチャート)
  • 優良顧客・安定顧客・新規有望・育成対象・休眠顧客・離脱危機・VIP離脱など各セグメントの人数把握

【RFMマトリクス】

  • Recency(最近30日以内・中間・過去91日以上)×単価(低・中・高)の3×3マトリクス
  • 各セルのセグメント名称と該当顧客数の一覧表示

【顧客一覧】

  • 会員番号・氏名・性別・年齢・最終ログイン日・最終購買日・購入回数・売上・客単価の詳細リスト
  • 性別・年代・都道府県・保有ポイントによるフィルタリング

RFM分析により顧客をセグメント別に分類・可視化し、優良顧客の維持施策や離脱危機顧客への早期アプローチなど、セグメントごとに最適化されたCRM施策の実行を実現しました。

お気軽
お問い合わせください

システム間のデータ連携でお困りの課題から、具体的な導入相談まで、お客様のご状況に応じて柔軟に対応いたします。まずはお気軽にご相談ください。専門のコンサルタントが最適なソリューションをご提案いたします。